Frequently Asked Questions
How can we help you?
CATEGORIES
- A free account
- Account assistants
- Account Information
- Affiliate Program
- Appearance
- AppSumo
- Audio & Video
- Branding / Custom / Whitelabel
- Branding Tool
- Break-out Rooms
- Call to Action
- Camera & Microphone
- Capacity & Limits
- Certificates
- Closed captioning
- Decisions - Professional Voting
- Event tokens
- Evergreen webinars
- Forms
- How to join meeting on mobiles
- Hubspot Integration
- Integrations
- Language interpretation
- Live Transcription
- Meetings & Webinars
- Other
- Pabbly Connect
- Paid Webinars
- Presence Manager
- Recording
- Registration
- Requirements
- Room Chat
- Screen Sharing
- Session Management
- Statistics & Reports
- Storage
- Streaming
- Sub-Accounts
- Tests & Surveys
- Virtual Backgrounds
- Vote Manager
- Waiting rooms
- Webinar and Meeting Room Features
- Website Presenter
- Whiteboard
- Wordpress plugin
FAQ -> Meetings & Webinars -> How to use the Source Tracking feature in LiveWebinar?
How to use the Source Tracking feature in LiveWebinar?
Gathering information on the effectiveness of individual promotion channels is one of the most important elements for optimizing webinar stategies.
Source tracking allows you to identify exactly how many people from a particular channel (such as social media, newsletter, etc.) visited, registered, and participated in the event.
Based on this, you can make informed and effective decisions regarding, for example, the allocation of the promotional budget for each marketing channel promoting your webinars.
How to use the Source Tracking feature in LiveWebinar?
Start by creating a new event (or edit an existing one).
Under the Tracking tab, select Source Tacking.
Click the option "Create new source and link with this event".
Give it a name that describes the channel you want to track. For example, if you want to collect information about the effectiveness of a Facebook promotion - give it a Facebook name. To approve, click the "Update" button.
Copy the link created this way with a special parameter and use it to promote the event in the channel.
How to check the data from Source Tracking?
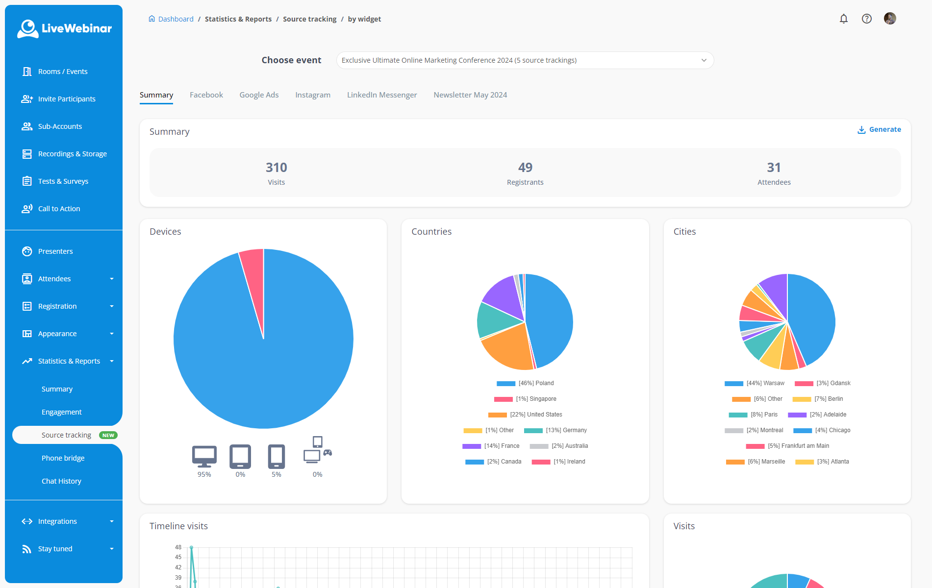
In the Tracking tab, you have a preview of the list of Source Tracking Links you have created. You can see 3 statistics in them - the number of visits (clicking on the link), the number of registrants and the number of participants.
You can also download the same data in .xls or .csv format.
![]()
More advanced reports can be found in a special tab. You can find it in the main menu (Statistics and Reports > Traffic Sources) or by clicking on the "Report" button in the event details.
Why don't my Source Tracking statistics show any registrants?
Make sure there is a registration form connected to the event. This function does not work with the lead form.
I noticed some discrepancies between the number of attendees in the statistics and the actual number at the event - where do the differences come from?
The Source Tracking function is based on cookie technology. When a registered participant clicks on a link, a specially prepared cookie is saved. It is stored for 30 days, so if the participant registered for the event earlier or cleared the list of cookies in the meantime - our system will not include him in the statistics.